Задачи. Рейтинги по Проектам

аналитика задач по срокам, статусам и часам
Что нового?Установить
Демонстрация

BI-отчет Задачи. Рейтинги по Проектам — инструмент для анализа задач в контексте групп, проектов и коллаб.

С его помощью можно увидеть полную картину работы: где задачи движутся активно, а где темп замедлился.

Отвечает на вопрос: «В каких группах больше задач и как они выполняются?» 

Ваши данные в безопасности!

Локальная обработка данных. Данные обрабатываются только в вашем браузере и не передаются на сторонние сервера.

По умолчанию в отчет попадают задачи, созданные за последний год. Для того, чтобы отразить большее количество задач, и получить полную картину – примените фильтр по дате с момента начала работы портала.

 
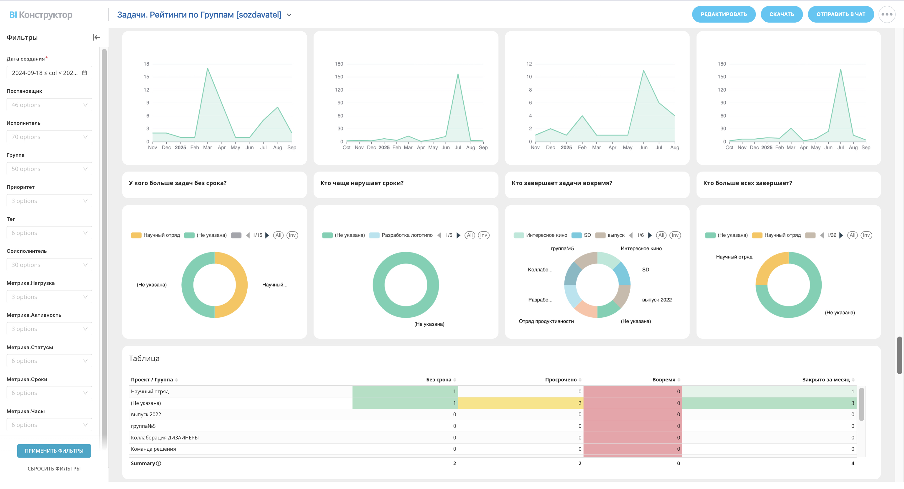
Нагрузка — сумма старых открытых задач и новых, созданных за текущий месяц. Группы с нагрузкой — проекты (группы или коллабы), в которых в это время велась работа над задачами. А Нагрузка в среднем, на группу — среднее число задач, приходящихся на один проект.

 
Круговые диаграммы и таблица с «рейтингом влияния» позволяют быстро увидеть, где очередь растёт, где задачи создаются активнее всего и где нагрузка максимальна. Это наглядный ориентир для руководителя при распределении приоритетов.

 
Далее задачи разбиваются на статусы и длительность нахождения на каждом этапе:

  • Отложена
  • Ждет выполнения
  • В работе
  • Ждет контроля
  • Выполнена 


Под длительностью задач подразумевается интервал от даты создания до текущего дня (если задача еще не завершена), либо до даты закрытия.

 
Затем задачи делятся на Забытые (никак не менялись больше 30 дней), Активные и Закрытые за месяц.
Диаграммы и таблицы наглядно показывают, где задачи «зависают», где ведётся активная работа и в каких проектах закрывается больше всего задач.

  

В отчете видно плановые, фактические часы и остаток плана по задачам. Данные берутся из полей «Выделено» и «Затрачено» и наглядно отображаются в графиках, диаграммах и таблицах. Это помогает руководителю сразу понять, где трудозатраты соответствуют ожиданиям, а где выходят за рамки. Кроме того, закрытые задачи рассматриваются в контексте дедлайнов (просрочено, вовремя или без срока) и наличия сроков (без плана, перерасход или в рамках плана).


Для уточнения данных можно воспользоваться фильтрами:

  • по дате создания, исполнителю и постановщику,
  • приоритету, проекту и тегам,
  • метрикам Нагрузки (Новые / Старые открытые)
  • метрикам Статусов и метрикам Активности (Активные / Забытые / Завершенные),
  • метрикам Сроков (Без срока / Вовремя / Просрочено) и метрикам Часов (В рамках плана / Не завершено  / Перерасход) для закрытых задача, а для открытых – Пока вовремя / Пока в рамках плана и тд.
Фильтры гибкие — можно выбрать сразу несколько значений, чтобы получить более точную картину. Это особенно удобно, если нужно получить отчет только по конкретному сотруднику или проекту.

 
Отчет можно сохранить в JPEG, PDF либо сразу отправить в чат — достаточно выбрать фильтры и нажать кнопку в правом верхнем углу. Данные в отчете кэшируются на один час с момента его первого открытия. Чтобы их обновить, перейдите в BI Конструктор, откройте Настройки → Общие настройки. Нажмите «Обновить данные». Данные обновятся во всех отчетах.

 
Задачи.Рейтинги по проектам — это наглядный инструмент для контроля загрузки проектов. А комплексный Отчет PRO Задачи включает в себя более ста метрик для более глубокой аналитики. 

Видео по функционалу

Видеообзоры — это простой способ разобраться, какие задачи решает приложение

что нового?

Опубликованные версии со списком изменений

Телеграм-канал

«Создаватель»

Просто о Битрикс24
Новые релизы и полезные статьи
Видео-гайды
Поддержка приложений

Остались вопросы?

Напишите нам в онлайн-чат «Создаватель» в приложении или на почту start@sozdavatel.ru
Решение поставляется «как есть». Протестировано на облачном и коробочном Битрикс24. Консультации бесплатно.

 
Возможна индивидуальная доработка функционала по договору:

  1. Поможем настроить Битрикс24.
  2. Поищем готовые решения.
  3. Превратим вашу идею в уникальное приложение.

«Создаватель»золотой

 партнер Битрикс24

100 000+

Ежемесячных запусков приложений

3 000+

Компаний регулярно их используют

67

Готовых решений в Битрикс24 Маркетплейс

5

Решений в ТОП «Популярные приложения»

6

Место в ТОП разработчиков по подписке

200+

Полезных видео-обзоров по приложениям

Создатели приложения

Разработка

Андрей Васильев

Дизайн и идея

Виталий Дудка

Разработка

Иван Глазов

Тестирование

Анна Бессонова

Тестирование

Татьяна

Жерненко

Приложения от Центра разработки «Создаватель»

Занимаемся разработкой приложений для Битрикс24 более 10 лет. Наши приложения постоянно дорабатываются и обновляются.
Заказать демонстрацию
CRM-форма появится здесь
Cookie-файлы
Настройка cookie-файлов
Детальная информация о целях обработки данных и поставщиках, которые мы используем на наших сайтах
Аналитические Cookie-файлы Отключить все
Технические Cookie-файлы
Другие Cookie-файлы
Мы используем файлы Cookie для улучшения работы, персонализации и повышения удобства пользования нашим сайтом. Продолжая посещать сайт, вы соглашаетесь на использование нами файлов Cookie. Подробнее о нашей политике в отношении Cookie.
Принять все Отказаться от всех Настроить
Cookies